想要提升網站自然流量、網站排名,在尋找SEO分析工具嗎?近年來SEO工具選擇多元,其中最受國內外行銷、SEO公司青睞的就是Ahrefs!Ahrefs擁有強大的SEO分析功能,不只能幫助網站管理者快速了解網站情況,還能洞悉競爭對手的關鍵字操作。Ahrefs是一款超強的SEO工具,本篇Ahrefs教學將分享Ahrefs 8大核心功能及費用方案,讓你輕鬆掌握網站SEO規劃技巧!
〈延伸閱讀:SEO是什麼?SEO學習前先搞懂觀念〉
〈延伸閱讀:SEO入門知識,簡單說讓你聽得懂〉
Ahrefs是什麼?
Ahrefs是一款整合型的SEO分析工具,廣受行銷人員、網站管理員和SEO顧問好評。Ahrefs除了可以追蹤關鍵字排名、研究,還能分析外部連結和檢查網站體質等多元功能。Ahrefs可以幫助使用者優化網站在搜尋引擎上的表現,提升網站自然流量,並深入了解競爭對手的策略,進一步制定更有效的SEO策略。Ahrefs與其他SEO分析工具相比優勢如下:- 全方面功能與視覺化圖表:Ahrefs提供網站概況數據、關鍵字研究、內外連分析及競爭對手分析等功能,並透過視覺化圖表清晰呈現網站數據,幫助使用者更有效地進行SEO操作策略規劃。
- 高度整合系統:Ahrefs將原本需要多個工具才能查看的數據整合在一起,如網站權重、頁面權重、關鍵字、外部連結數量等,讓使用者輕鬆掌握自己及競爭對手的網站排名。
- 豐富SEO學習資源:除了Ahrefs操作教學,Ahrefs還提供部落格、YouTube、Facebook等社群平台的SEO學習資源,讓使用者學習多樣化的SEO知識和技巧。
- 中文使用介面:相較於其他SEO工具,Ahrefs有提供中文介面,與其他SEO分析工具相比,Ahrefs中文支援較高,適合台灣SEO操作者。
Ahrefs功能教學
網站概述
在網站分析(Site Explorer)欄位輸入網址後,就會進到概述頁面,在這邊可以看到域名評分、外連數量,以及自然搜尋關鍵字數量和流量。另外也可以透過上方的篩選器選擇想要看的國家和區間日期。下方的圖像化數據分析也可以依照想要了解的資料勾選,馬上就能得到詳細報表。〈延伸閱讀:SEO排名操作失敗的10個重要原因〉
Ahrefs網站分析總覽頁面

頁面檢查
在網站概述下方的頁面檢查是Ahrefs新工具,可以比較任兩個時間點之間的頁面內容。如果發現網站的自然流量有突然增加或降低的話,可以利用頁面檢查這項功能查看是哪部分的內容增減所造成。網站結構
Ahrefs網站結構功能會以樹狀格式顯示網站結構,以及每個路徑層級的指標。把網址旁邊的箭頭打開,就能看到該頁面的AR、DR、自然流量、自然搜尋關鍵字,以及外部連結資訊。這個功能可以讓網站結構一目了然,使用者能清楚的了解網站的不同部分以及這些頁面對網站SEO有多重要。〈延伸閱讀:SEO公司不會告訴你的6個真相〉
日曆
網站結構下方的日曆功能可以看關鍵字增加/遺失趨勢,日曆會以紅綠兩色呈現,綠色代表新增加以及排名上升的關鍵字,紅色代表遺失以及排名下降的關鍵字。可以透過Ahrefs的日曆功能來追蹤網站關鍵字排名,並做出對應措施。〈延伸閱讀:搜尋引擎是怎樣決定關鍵字排名的?〉
機會
Ahrefs機會功能包含容易實現的關鍵字、精選片段、內容差距的熱門建議、流量下降的內容、頁面僅發布一次、重定向實施、內部連結機會等,機會功能可以看網站有哪裡可以改進、做得更好。例如「容易實現的關鍵字」功能是檢查目前排名4-15的關鍵字,透過這個功能網站管理者可以更新現有頁面或建立新頁面,使網站的關鍵字排名提升。〈延伸閱讀:如何挑選網站關鍵字?Google Ads 關鍵字規劃工具教學〉
外部連結
外部連結有助於提高網站權重,所以我們可以利用Ahrefs的「外連(Backlinks)」功能來研究有哪些平台可以放自家網站連結,幫助網站增加權重,提高網站曝光機會。在Ahrefs外連頁面可以看到網站所有的外連,以及該外連網站的域名評分、UR、自然流量等。上方的按鈕可以依照Dofollow、最佳連結、錨點等做篩選。〈延伸閱讀:什麼是反向連結? 外部連結怎麼做?〉
Ahrefs外連實際數據

除了上述功能外,外連功能也能看自家網站最近不見的的外連(Lost Backlinks)。Ahrefs外連下方功能「失效外連(Broken Backlinks)」會顯示有哪些外部連結失效、無法正常顯示網頁。再下方的「外連域名(Ref domains)」可以看到網站連到哪些域名,這些域名的分數、流量,以及總共有多少外連數量。透過Ahrefs這些外連功能可以幫助網站經營者了解自家網站外連情況,是否有需要改善的地方。
錨點報告
如果有購買網站需求的話,可以透過Ahrefs的「錨點報告(Anchors)」功能檢查該網站反向連結是否有過度優化的問題。只要輸入網站連結並用Dofollow篩選,就能看到錨點文字有沒有過度優化。另外,有些惡意競爭對手會偷偷將你的網站連結建立在評價低的網站或是色情網站、博弈網站,導致我們的網站排名下降。因此使用Ahrefs的錨點報告也能讓網站經營者定時追蹤自家網站有沒有受到SEO負面攻擊。錨點下方的「指向IP」是按照每個網站的IP地址,和此IP所屬的子網對所有指向頁面和域名進行分組。
外連交集分析Link Intersect
如果想要找出競爭對手們有哪些外連平台是你沒有的,可以透過Ahrefs的外連交集分析(Link Intersect)一次找出大量競品外部連結平台。只要在Ahrefs網站分析功能的「Link Intersect」內,填入多個你要分析的網站,就能得到所有競爭對手們的外連平台數據。透過這個方式能更有策略的增加網站外連,提高曝光度。自然搜尋
Ahrefs自然搜尋功能包含自然搜尋關鍵字、熱門頁面、自然競爭者和內容差距機會。以下分別介紹4種自然搜尋功能:自然搜尋關鍵字
Ahrefs的「自然搜尋關鍵字(Organic Keywords)」功能可分析網站的自然搜尋關鍵字。自然搜尋關鍵字會列出使用者透過哪些關鍵字進到網站、關鍵字排名,以及這些關鍵字為網站帶來多少流量。透過Ahrefs自然搜尋關鍵字功能可以幫助SEO操作者進行關鍵字佈局策略並結合自家網站情形,擬定網站關鍵字規劃重點。〈延伸閱讀:SEO關鍵字怎麼選?挑選技巧大公開!行銷公司都這麼做!〉
自然搜尋關鍵字實際操作畫面

熱門頁面
Ahrefs的「熱門頁面(Top pages)」會顯示目標網站的哪些頁面獲得最多的自然流量,透過這個工具我們可以了解網站的高流量頁面,以及這些熱門頁面的關鍵字,進一步參考類似網站的成功經驗,來提升自身網站的流量。另外,我們也能透過報表上的篩選功能,追蹤網站的內容產出,了解網站每個月發布了多少內容,作為網站經營者撰寫文章時的參考。〈延伸閱讀:撰寫文案最常用的7種高排名題材〉
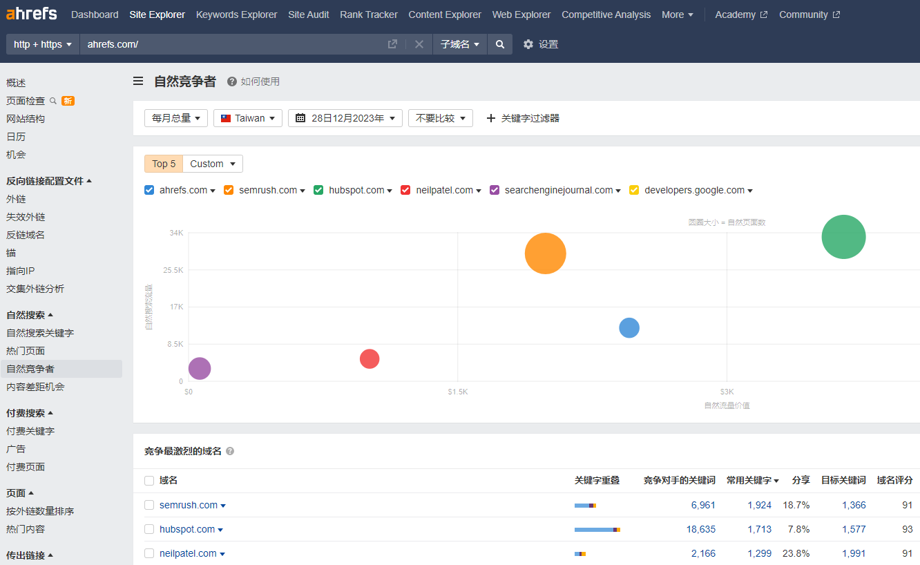
自然競爭者
Ahrefs的「自然競爭者(Organic Competitors)」是用來找在自然搜尋結果中的競爭網站或頁面,這個工具可以顯示排名在前10的競爭網站。圖表中的y軸為自然流量、x軸為自然流量價值、圓圈代表自然頁面,圓圈越大代表競爭對手有的頁面越多。圖表下方的表格會列出網站與競品的關鍵字重疊、競爭對手的關鍵字、常用關鍵字、域名評分和流量。透過這項工具,SEO操作者可以知道有哪些自然流量競爭者、競爭者的內容產出、尋找低競爭關鍵字,並從競爭對手那裡找到關鍵字靈感。
自然競爭者實際頁面

內容差距Content Gap
內容差距(Content Gap)是用來尋找競爭對手有排名但你沒有排名的關鍵字。只要將競爭對手的關鍵字減去自家網站的關鍵字,就可以得到競爭對手在搜尋引擎中排名的關鍵字。Ahrefs內容差距工具的優點是可以一次分析多個競爭對手,得到大量關鍵字主題,讓網站管理者可以規劃出更多與網站SEO相關的內容!〈延伸閱讀:SEO操作重要關鍵:分析你的競爭對手〉
付費搜尋
付費關鍵字
Ahrefs的「付費關鍵字(Paid Keywords)」是分析付費搜尋結果中的關鍵字工具。付費關鍵字功能會顯示網站在付費搜尋結果中排名的關鍵字,因此可以透過數據了解網站下了哪些關鍵字廣告、哪些關鍵字為網站帶來了最多的付費流量,進一步擬定付費關鍵字策略。另外,我們也可以透過Ahrefs的付費關鍵字了解每個關鍵字的點擊成本(CPC),作為關鍵字預算評估。〈延伸閱讀:Google關鍵字廣告投放的7個重點〉
Ahrefs付費關鍵字實際頁面

付費關鍵字下方的「廣告」功能可以看到網站的所有廣告,以及這些廣告的文案內容。點擊廣告後可以看到每個廣告的所有關鍵字、流量,如果想要搜尋特定主題的關鍵字,也可以透過Ahrefs網頁上方的篩選器選擇國家、流量、關鍵字等;廣告下方的「付費頁面」則是可以看哪些網頁獲得最多付費搜尋流量。
〈延伸閱讀:SEO自然關鍵字與Ads付費關鍵字,用哪個比較好?〉
頁面
Ahrefs頁面功能包含「照外連數量排序」和「熱門內容」。照外連數量排序又分為外部和內部反向連結,透過報告可以知道哪些頁面的反向連結最多,以及這些網頁的UR、外連域名數量、DR、Dofollow,和新/遺失連結。熱門內容是Ahrefs根據Twitter、Facebook 和Pinterest 上的總分享量對網站做排序,這個功能可以查看網站最受歡迎的頁面有哪些。傳出連結
Ahrefs的傳出連結包含已連接域名、出站錨點、傳出連結和失效連結四大類,功能類似上面提到的外部連結。「已連接域名」會顯示網站連到的所有網域,這個功能可以查看網站是否連到不相關的網域,透過上方的篩選器可以看出哪些網站有重新定向,也可以比較不同網站的連結數量。「出站錨點」顯示了網站所有內外連結的錨點文字,上方篩選器可以過濾Dofollow、域名評分、已連結域名和已連結的頁面;「傳出連結」和已連接域名功能類似,差別在於傳出連結顯示的是網址而非域名,另外也可以透過上方的相似組篩選想看的連結。最後,「失效連結」會顯示網站不見的外部連結和錨點文字,這個功能可以幫助SEO操作者尋找並修復不見的外部連結。
〈延伸閱讀:網站連結優化怎麼做?讓Google看懂你的SEO〉
站內連結
站內連結是Ahrefs的新功能,會顯示網站內所有的內部連結。數據可以依照Dofollow、位置、目標http代碼、連結類型和流量篩選,進一步找到想要了解的站內連結。例如,使用目標http代碼可以找404或3XX重新定向的連結,然後整理網站內部連結。Ahrefs站內連結頁面

Ahrefs側邊欄站內連結下方的「最多的連結頁面」,是依照網站內部連結多寡排序,可以看到網站連結的UR、Dofollow、位置、重定向,和重複內容(Canonical);再下方的「站內錨點」功能會顯示網站內錨點的文字、連結頁面和Dofollow。
〈延伸閱讀:SEO為什麼不能重複內容? 如何使用Canonical?〉
匯出
Ahrefs匯出功能可以把現在、最近和歷史資訊匯出成CSV或PDF檔,最遠可以回溯到2013年的資料。可以匯出的數據包括外連頁面、錨點、外連域名、指向IP和出站連結等。如果不想慢慢等數據匯出的話,也可以勾選「匯出完成後發送電子郵件」,等報表完成後就會寄email通知。Legacy
如果你比較熟悉Ahrefs舊操作頁面的話,也可以到側邊欄的最下方點選「Legacy」,這邊是Ahrefs舊版面,但是目前Legacy只能查看「概述」、「外連」和「熱門頁面」三個功能。在Legacy概述方面,跟上面提到的網站概述很類似,一樣有UR、DR、外連和流量等,但差別在於Legacy的呈現方式不同。Legacy版面呈現

Legacy的外連功能只能看新/遺失外連的網域評分、已連結網域、擴充、流量、關鍵字、錨點與外連,總覽功能還是需要到上面提到的外部連結查詢;Legacy的熱門頁面會依照網站網頁流量高低排序,並列出該網頁的流量、價值、關鍵字數量、RD、網址、熱門關鍵字和排名。值得注意的是,Ahrefs目前正慢慢的把Legacy的功能取消,所以建議還是得習慣使用Ahrefs新版面。
Ahrefs費用分析,4種方案介紹
看完以上Ahrefs教學,接下來要介紹Ahrefs費用。Ahrefs方案根據不同功能、額度、數據量與更新時間,分成精簡版、標準版、高級版、企業版4種選擇,以下整理4 種方案的比較表:Ahrefs方案比較表
| 精簡版 | 標準版 | 高級版 | 企業版 | |
|---|---|---|---|---|
| 功能 | 10項 | 精簡版功能+新增7項 | 標準版功能+4項 | 高級版功能+6項 |
| 歷史紀錄 | 6個月 | 2年 | 5年 | 無限 |
| 關鍵字排名追蹤數量 | 750 | 2,000 | 5,000 | 10,000 |
| 專案數量 | 5 | 20 | 50 | 100 |
| 費用(美元) | $99 | $199 | $399 | $999 |
因為Ahrefs 沒有提供免費試用,所以建議大家可以先使用精簡版,確認Ahrefs的功能符合網站所需後,在進一步評估自己的需求選擇適合的方案。
Ahrefs 常見問題Q&A
Ahrefs發音怎麼唸?
Ahrefs怎麼唸是很多人都會碰到的問題,其實Ahrefs發音很簡單,只要將“Ah”和“Refs”分開念就好,“Ah”就是英文字母的”H”,“Refs”是”瑞夫斯”,和在一起念就是「H瑞夫斯」。Ahrefs可以免費試用嗎?
Ahrefs沒有提供免費試用,如果想初步嘗試Ahrefs功能的話,可以安裝Ahrefs瀏覽器擴充工具。這款工具能使用部分Ahrefs的網站診斷和網站分析功能。建議使用過後覺得符合需求的話,再進一步購買付費方案。〈延伸閱讀:SEMrush、Moz、Ahrefs,SEO軟體哪個好?〉
Ahrefs數據準嗎?
Ahrefs是使用自己的爬蟲AhrefsBot來收集數據,這和Google的Googlebot不同,所以Ahrefs提供的數據,例如關鍵字競爭程度、DR和UR等,可能和Google數據存在一定的誤差,數據只能作為部分參考。因此建議在規劃關鍵字時,可以利用Google關鍵字工具複查。Ahrefs UR、DR是什麼意思?
Ahrefs的DR(Domain Rating)和UR(URL Rating)是用來評估網站權重的指標。DR主要是用來評估網域權重和影響力,這個指標是根據網站連結的品質、來源和數量打分數;UR則是用來評估單一網頁或URL的權重和影響力,這個指標是根據特定頁面的反向連結評分。分數越高代表該網頁/網域在搜索引擎排名中可能越高。但值得注意的是,DR、UR分數高不代表流量一定高,因為網站排名不是只受外部連結影響。〈延伸閱讀:黑帽SEO不可行,被Google抓到很嚴重啊〉
結論
以上Ahrefs教學希望讓大家能對這套SEO分析工具有更深入的了解。Ahrefs除了以上介紹的基本功能外,還有更多實用功能等大家使用,相信Ahrefs能幫助網站經營者和行銷人員對於SEO規劃有大大幫助。如果使用Ahrefs後還有任何SEO問題,或是希望有專業團隊協助操作SEO,歡迎立即與我們聯絡,達文西專業顧問將為您服務。(本文為達文西數位科技所有,禁止轉載文圖)
SEO最重要的不是技術,而是「內容」與「溝通」,執行將是最重要的SEO成效關鍵。